Lab
I started my homelab with an old desktop and then brought in a Synology NAS, initially focusing on media management and Plex. Since then I’ve tried all sorts of hardware and software configurations out, and the setup has evolved into a more general-purpose lab.
Nowadays I the lab consists of pretty much my entire home network, and I use it for a variety of things.
Compute
The lab’s main compute resources are two Lenovo Mini PCs.
coderbox is running Ubuntu 22.04 and has Coder running as a system service, this is used for most of my development work. I usually create a new workspace for each project I’m working on. Most often I connect to workspaces in Coder via VS Code Remote SSH. Occassionally I’ll SSH into coderbox directly.
Coder is an open-source platform for creating and managing developer workspaces on your preferred clouds and servers.
srv-1 is running Proxmox VE, providing a virtualization platform for the lab. It’s
running a number of Ubuntu VMs, their resource definitions are mananged via Terraform
and they’re provisioned with Ansible. For more information on that part of the lab,
see the devops section below.
Proxmox VE is a complete open-source platform for enterprise virtualization.
Storage
Two Synology NAS units store most of everything, in addition to handling some core services used by the lab. Vault is the primary NAS, while Knossus maintains backups and stores logs. Both are connected to a Ubiquiti 24-port switch, which uplinks wirelessly through an AP to a Ubiquiti Dream Router and the internet.
vault runs a local DNS server and reverse proxy allowing me to use hostnames instead of IPs to access locally hosted applications and machines. It also shares a number of folders via NFS that are mounted elsewhere in the lab.
Network
Currently all wired hosts in lab are connected to a 24 port Ubiquiti switch, which uplinks to a Ubiquiti Dream Router via a Ubuiquiti AP configured as a wireless bridge. A dedicated SSID provides wireless access to the lab’s network.
Devops
Ansible, Terraform, and Docker, are the main tools I use when it comes to workload orchestration and configuration automation. I’ve used them to provision and manage a variety of resources in the lab, including virtual machines, containers, and development environments.
Monitoring
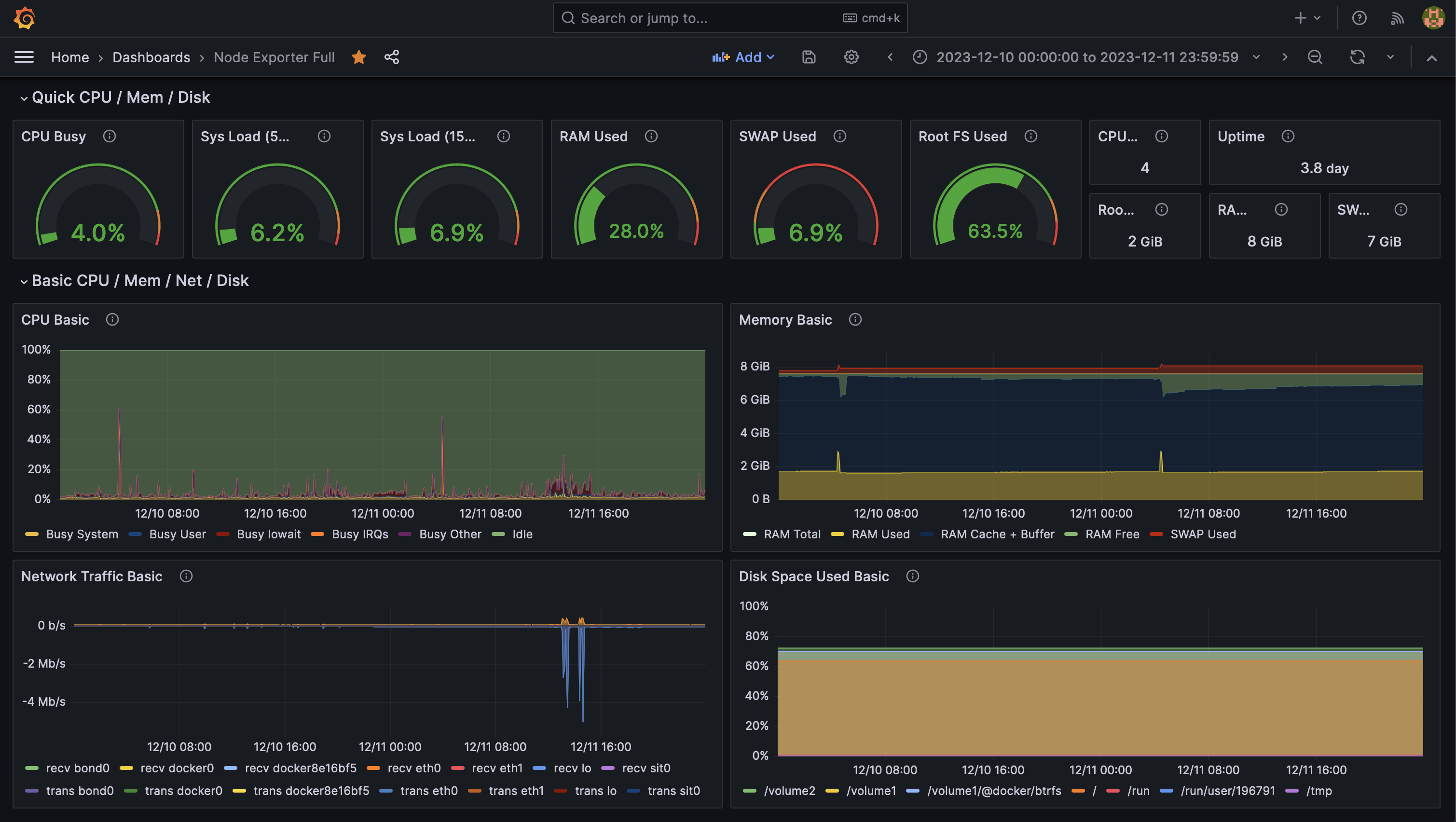
Metrics and monitoring are some of my favorite things to work on. I’ve used a variety of tools over the years, and I’m always looking for new ways to visualize and understand the data I collect.
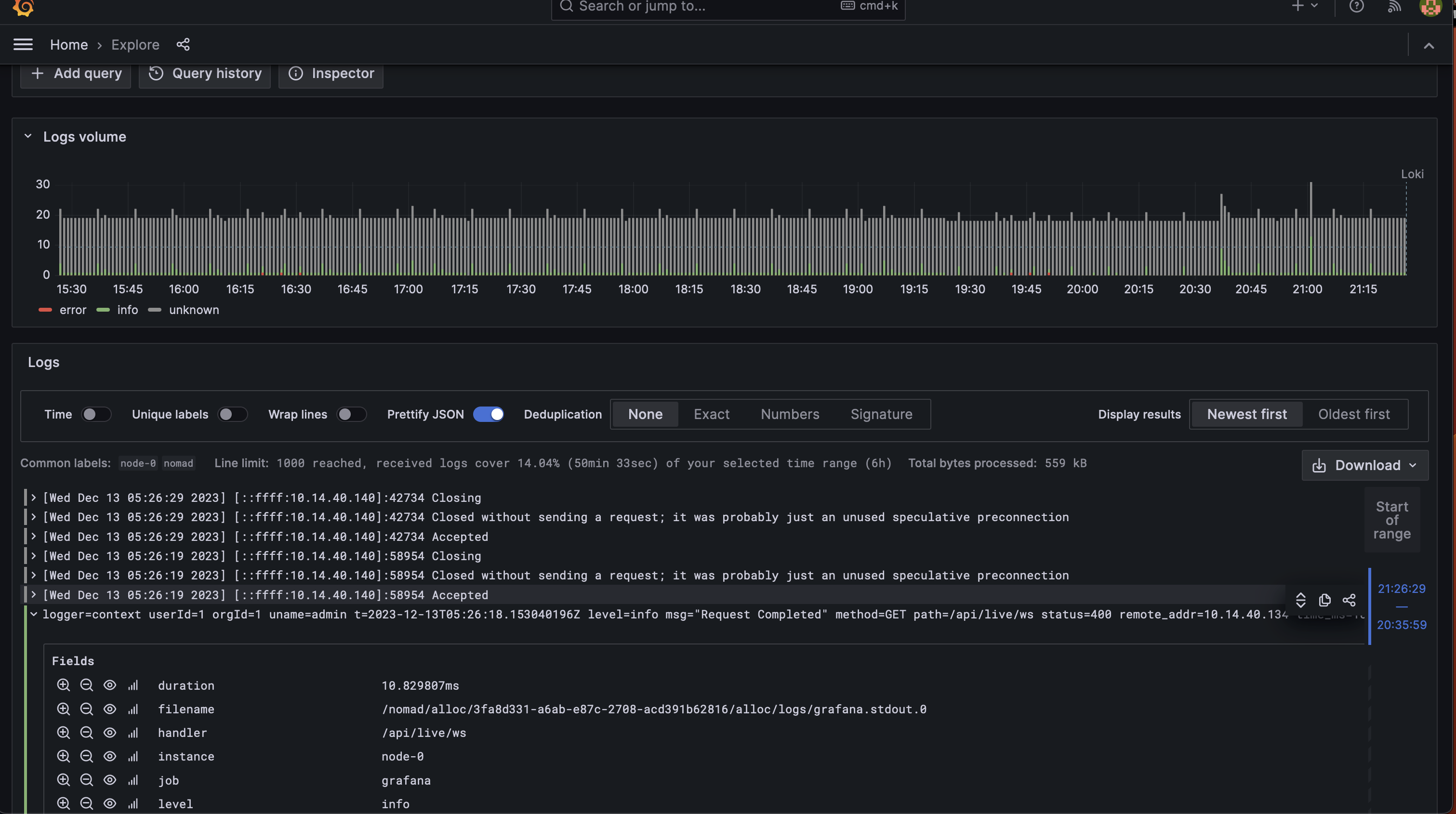
I’m currently using a combination of Prometheus1 and Grafana2 to collect and display metrics from lab. Additionally I’m running Loki3 to collect logs. All three are deployed as jobs in a single node Nomad cluster.
Grafana Dashboards
Keeping track of dashboard configurations is something I’m still trying to find the right solution for, but here’s a few of the dashboards I have up and running today.
Appendix
In the past I had two Dell servers that ran mainly LXC containers and are now retired. They were way overpowered for what I was doing with them, but it was fun to have 60 CPU cores and 120 gigs of RAM for awhile.
vault was the first piece of hardware I purchased for lab type purposes, and it’s been running strong for 4 years. Here’s a list of some of the things I’ve done with it in the past:
- Ran a Plex server
- Ran Docker environment for lab version 1 where I was managing everything in one big docker compose file, and later with docker swarm
- Exported metrics to Prometheus via SNMP and node_exporter
- Ran a VPN server for remote access
- Used official Synology apps to manage backups of local machines, and to sync files between machines, as well as dumping backups to S3 glacier storage
- Ran a local mail server
- Run syslog server for centrally location logs
Old Diagrams
Diagram of the network that included the two Dell servers.

Draft of the network that included a cluster of raspberry pis.




